weMonitor
weMonitor ist die Basis für eine präventive Instandhaltung (Predictive Maintenance) und für eine effektive Überwachung der Produktion. Die IIoT-Plattform bietet den Anwendern sowohl einen Überblick über alle relevanten Maschinen- und Anlagendaten als auch weitreichende Informationen für detaillierte Analysen. Auf der Grundlage innovativer Technologien wird die Plattform individuell an Ihre Anforderungen angepasst und konfiguriert.
Insbesondere zukunftsorientierte KI- und Machine-Learning-Verfahren sind Teil von weMonitor. Sie ermöglichen eine flexible und vorausschauende Wartung, bei der Maschinen und Anlagen mit komplexen Schwellenwerten als zusammenhängendes System beschrieben werden. Darüber hinaus dienen diese Funktionen der Optimierung der Prozessführung in der Produktion. Ein automatisches Qualitätsbewertungssystem verbessert diese Produktionsprozesse mit dem Ziel, die Kosten zu senken und Kapazitäten auszubauen.
Realtime-Analytics
Die Echtzeitanalyse von weMonitor bietet verschiedene Möglichkeiten, den Zustand einer Maschine zu überprüfen. Einen ersten Überblick bietet der Punkt „Data Overview“ mit unterschiedlichen Ansichtsoptionen. Zum einen werden die aktuellen Zahlenwerte der Maschine angezeigt. Diese werden durch Minimal-/Maximalwerte, Durchschnittswerte, die Minimal-/Maximaldifferenz sowie die Standardabweichung ergänzt. Zum anderen lassen sich in der erweiterten Ansicht die Werteverläufe mit weiteren Details darstellen. Um eine umfassende Echtzeitanalyse durchzuführen, stellt weMonitor das Oscilloscope bereit, das unter anderem für die Fehlersuche und die anschließende Signalanalyse verwendet wird.

Lifecycle-Management
weMonitor ermöglicht es den Anwendern, ein effizientes Lifecycle-Management im Sinne der Qualitätssicherung durchzuführen. Ausgangspunkt ist das zentrale Dashboard. Es stellt Informationen bereit, die Hinweise darauf geben, wie fehleranfällig verschiedene Maschinentypen sind. Mithilfe der dauerhaft gespeicherten Alerts und der dazugehörigen Sensordaten sind Hersteller in der Lage, die genauen Ursachen häufiger Ausfälle oder Probleme zu identifizieren. Darauf aufbauend können Verbesserungsmaßnahmen an den betroffenen Maschinensystemen vorgenommen werden. Ein weiterer Vorteil ist die bessere Planbarkeit der Instandhaltung für Maschinennutzer: Sie sehen kritische Maschinentypen auf einen Blick und können rechtzeitig Gegenmaßnahmen einleiten.

Qualitätssicherung
Im Sinne der Qualitätssicherung gibt weMonitor frühzeitig Warnmeldungen an die Anwender aus, wenn Sensorgrenzwerte überschritten werden, jedoch noch kein schwerwiegender Fehler vorliegt. Die Qualitätssicherung umfasst zudem die Predictive-Maintenance-Funktionen, da durch die frühzeitige Kenntnis von Verschleißsituationen oder problematischen Entwicklungen der Sensorwerte eine präventive Instandhaltung möglich ist, bevor es während des laufenden Betriebs zu Qualitätseinbußen kommt.

Monitoring/Alerting
Für die jeweiligen Maschinensensoren werden Alarmschwellen definiert, die nicht unter- oder überschritten werden sollen. Diese können die Schweregrade Warning, Critical und Emergency haben. Zusätzlich können Related Signals ausgewählt werden: Sie stehen in unmittelbarem Zusammenhang mit dem Alert und werden im Alarmfall aufgezeichnet sowie dargestellt. Wird ein Alert generiert, erscheint er sowohl in einer Übersichtsliste als auch in einem zeitlichen Verlaufsdiagramm. Bei der Auswahl eines Alerts werden weitere detaillierte Angaben dazu angezeigt.

Fehlersuche
Die verschiedenen Funktionen von weMonitor lassen sich für die Fehlersuche kombinieren. So können gespeicherte Sensorwerte mit aktuellen Werten verglichen werden, um etwaige Abweichungen vom optimalen Betrieb festzustellen. Zudem lassen sich Sensorwerte im Detail analysieren, um ihre Plausibilität zu prüfen und Fehlerquellen ausfindig zu machen.

Signalanalyse
Die Signalanalyse ist die grundlegende Kernfunktionalität von weMonitor. Die aufgenommenen Werteverläufe können im integrierten Oscilloscope detailliert untersucht werden. Darüber hinaus unterstützt sie die Anwender sowohl bei der Entwicklung und Inbetriebnahme als auch im laufenden Betrieb von Maschinen und Anlagen.

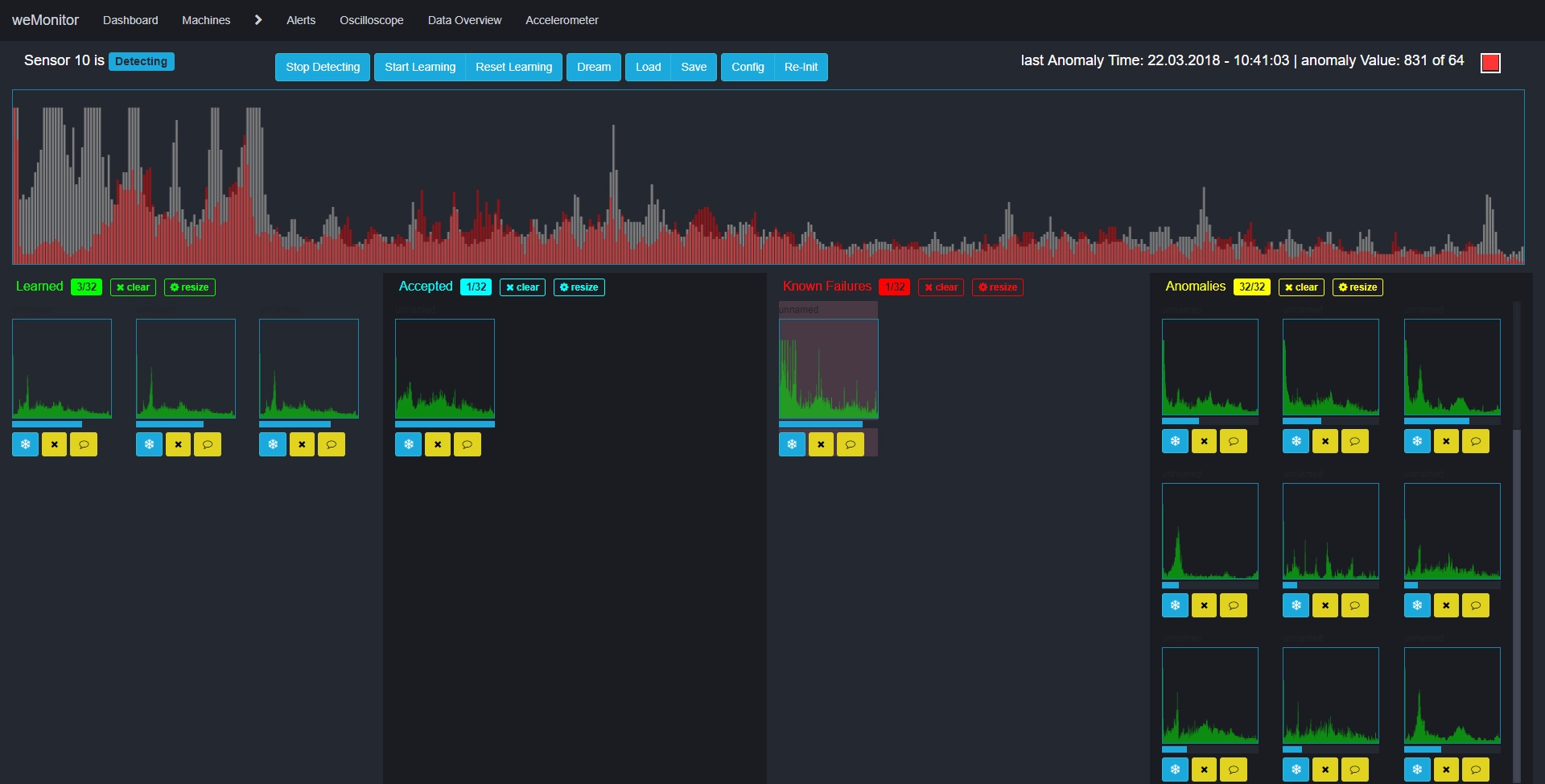
Anomaly Detection
Die Anomaly Detection von weMonitor ist eine spezielle Form der KI-gestützten Predictive Maintenance und insbesondere für komplexe Situationen geeignet. In diesem Anwendungsszenario wird ein Sensorpaar angelernt und anhand bestimmter, voreingestellter Parameter ein KI-System trainiert. Nach Abschluss der Lernphase überwacht dieses KI-System die entsprechenden Sensoren. Die Möglichkeiten gehen dabei weit über den Vergleich von Soll- und Ist-Werten hinaus. Die zugrunde liegenden KI- und Machine-Learning-Verfahren beschreiben und analysieren Maschinen und Anlagen mit komplexen Schwellenwerten als zusammenhängendes System. Auf diese Weise wird eigenständig Wissen erzeugt, das auf selbst gesammelten Erfahrungen beruht. Die vorausschauende Wartung und Instandhaltung erreicht so eine neue Leistungsebene, da die Analyse sehr großer Datenmengen automatisiert abläuft und sich Lösungsansätze für neue sowie bisher unbekannte Probleme ableiten lassen.

Produktionsüberwachung
Als Produktionsüberwachungssystem visualisiert weMonitor das Produktionsgeschehen auf Basis der gesammelten Maschinen- und Anlagendaten. Diese umfassen sowohl maschinenübergreifende, prozessorientierte Ansichten als auch Ansichten, die je Maschine bzw. Anlage relevante Kennzahlen (z. B. OEE) beinhalten. Dazu werden die Daten der Produktionsüberwachung mit Detailsensordaten, die sich auf physikalische Produktionsprozesse beziehen, verknüpft, um ausführliche Analysen zu ermöglichen. Zudem ermöglicht eine zukünftige Bilderfassung eine automatische Qualitätsbewertung. In diesem Kontext werden bei den Produktionsvorgängen von Maschinen und Anlagen Bild- sowie Videoinformationen aufgezeichnet, wodurch auch komplexe Analysen der entsprechenden Prozesse möglich werden.

Prozessführung
Ziel der optimierenden Prozessanalyse ist es, Probleme zu erkennen und Möglichkeiten zu ermitteln, um Fertigungsprozesse einzelner Maschinen und Anlagen zu optimieren. Sie ist insbesondere für komplexe Prozesse mit vielen verschiedenen Parametern geeignet, die vom Anwender vorgegeben werden. Da Systeme bei diesen Prozessen nicht die gesamte Anzahl aller Variationen der Prozessführung abbilden können, ist eine standardisierte Parametrisierung häufig schwierig. An dieser Stelle greifen die neu entwickelten KI- und Machine-Learning-Funktionen von weMonitor. Das automatische Qualitätsbewertungssystem erkennt, welche Prozessführung sich als positiv erweist und welche nicht. So verbessert sich der Produktionsprozess selbstständig, mit dem Ziel, die Kosten zu senken und Kapazitäten auszubauen.